BGMS Union
BGMS Union is a transport operations management platform that handles vehicle fleet distribution, tracking serial numbers and token generation for transporters and parties to streamline their logistics operations.
ABOUT
BGMS Union is a transport operations management platform that digitizes vehicle fleet distribution, serial number tracking, and token generation for mining and logistics companies.
It features secure OTP-based authentication with multi-level admin access, enabling different permission levels for managing vehicle queues, generating tokens, and controlling transport operations.
It provides real-time dashboard analytics, automated report generation in PDF and Excel formats, and comprehensive tracking of all transport activities with detailed audit logs.
It streamlines logistics operations with features like vehicle blacklisting, queue management, bypass controls, and automated serial number allocation for efficient transport coordination.
TECHNOLOGIES
FEATURES
SNAPSHOTS
Multi-level Admin Management
Login page

Otp verification page

Admin management page

Add Admin form

Multiple admin roles

Settings page

Logs page - Admin action logs

Logs page - Settings logs

Comprehensive Dashboard
General stats about token and serial number generation

Today's Stats

Last 10 or 20 serial or token generation stats

Serial number generation form

Token generation form

Vehicle Management
Vehicles page

Add vehicle form

Update vehicle form

Vehicle Queue for token generation

Serial number generation reports
Serial number report page with stats

Closed serial number stats

Non-closed serial number stats

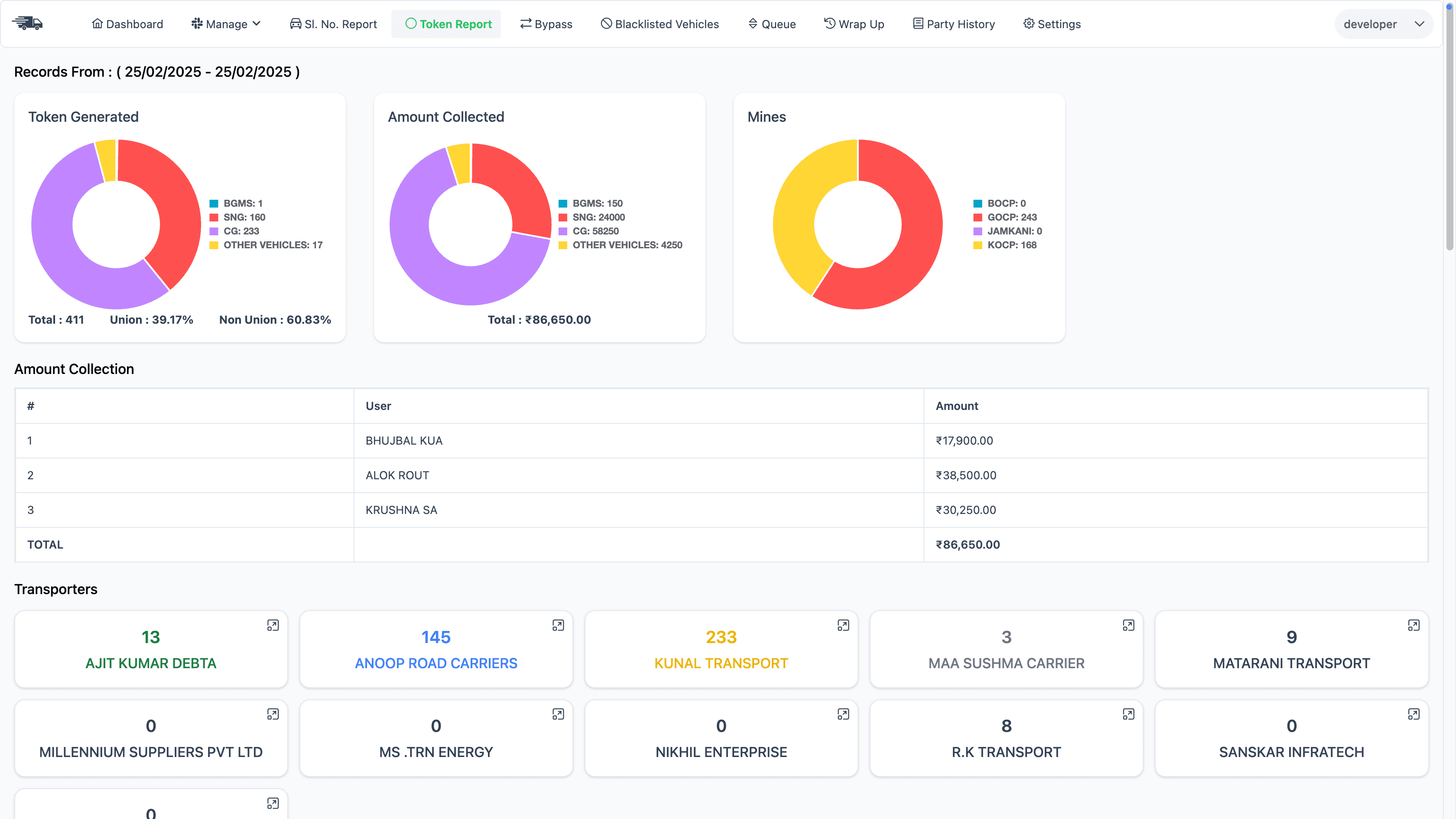
Token generation reports
Token generation report page with stats (1)

Token generation report page with stats (2)

Party management
Parties page

Add party form

Party history page

Transporter management
Transporters page

Add transporter form

Mines management
Mines page

Add mine form

Bypass & blacklist vehicle
Bypass vehicle page

Add bypass form

Blacklist vehicle page

Add blacklist form

Wrap up report
Token or Serial No. Report per user session
